本文对比国内六大CRM客户管理系统软件:简道云、纷享销客、Salesforce、ZOHO、销售易、用友。
CRM系统专注于企业与客户关系的全面管理,涵盖了从潜在客户识别与获取——客户资料整合与维护——销售与服务执行及反馈的完整流程。
而目前市面上CRM系统种类繁多,企业很难找到适应自己需求的CRM系统。我试用了每款CRM系统后,整理了一份CRM系统推荐文章,其中包含了当前市场上比较受欢迎的六款CRM系统,每一款我都附上了官网链接、功能特点、价格等,帮助大家作为参考。
【功能】个性化能力强大,支持自定义新增/修改功能,数据实时更新,定制可视化图表
【价格】提供基础版本免费使用,让用户无需成本即可体验产品核心功能,轻松试用。

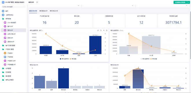
①简道云CRM系统销售全流程跟踪,对销售的各环节进行分析预测,保障企业的销售业绩达成。

②简道云CRM系统可以帮助销售人员从客户接触、需求星空体育平台沟通、合同签订到售后服务的每一个环节,数据都被实时捕捉并存储于云端或数据中心,确保了数据的完整性与准确性。

③系统利用流程单设置自定义看板,实时查看开票及回款进度,支撑企业稳定发展。

【功能】移动办公与CRM打通,实现工作审批;可与企业原有OA平台打通,数据互联
【价格】试用免费,CRM按照以年为单位收费,协同版300人/年,专业版980人/年,访销版580人/年等等。
①salesforce是一种自动化工具,可以在特定条件下发出自动化操作。例如,当客户达到某个销售阶段时,可以自动发送电子邮件或者任务提醒。
②salesforce也有数据报表,可以帮助企业实时监测业务数据,包括销售额、业务趋势、客户活动等。

③:其数据库存储了所有的客户和业务数据。采用云计算技术,可以实现高可用性。
【功能】支持多语言、多地域,全面管理客户关系;提供财务管理、HR管理等软件,满足企业全面需求。但是是国外引进的软件,功能没有那么齐全。

①系统“联系人”模块:可以将信息传达给每一位客户。邮件与短信是消息接收方式,也是营销与宣传的载体。
②ZohoCRM漏斗图:可以直观地反映出不同销售阶段下客户减少的情况,清晰显示销售状况。

③Zia人工智能:可以根据客户行为预测销售成交几率,推荐最星空体育平台佳客户跟进步骤,自动化执行任务。
②客户运营:客户分层分类管理,实现精细化自动化营销运营,不断优化完善,提升客户体验。

③销售转化:客户在浏览过素材之后,系统会自动记录客户行为并提醒销售及时跟进。

【亮点】为企业提供直分销融合一体化、移动化、自动化、社会化、智能化的销售、售后与客户管理解决方案。
【功能】提供全面的企业资源计划管理,包括财务、供应链等;支持多渠道客户数据整合与分析;针对不同行业提供定制化解决方案,满足企业特殊需求。

①智能名片:员工专属的小程序营销名片,通过产品试用、文章推广、活动邀请等应用,裂变传播,轻松获取潜在用户。
②回款记录:支持分期计划回款,清晰记录回款及账期,规范管理企业的现金流和应收账款,保障业绩准确。

特别声明:以上内容(如有图片或视频亦包括在内)为自媒体平台“网易号”用户上传并发布,本平台仅提供信息存储服务。
被捧为国产AI之光的Manus,仅仅半天就翻车了?
九科全!2025淄博+滨州+聊城+泰安+临沂+烟台+德州一模试题+答案出炉!
定了,山东2026普及高中阶段教育!山东16市新增高中全揭秘!山东高中扩招地图出炉!
育碧《刺客信条:影》PS5 Pro 可实现动态 4K 60 帧标准光线月国内智能平板线亿元
七彩虹新款ITX主板上市:支持AMD B850芯片 配独立硬盘散热装甲




